Skip to main content

Integrate huggingface transformers

tip

There is a trainer callback extention for transformers.Trainer

Basic Usage

Import and use as trainer callback:

from neetbox.extension.transformers.callback import NeetboxTrainerCallback

...
trainer = Trainer(
model=model,
args=training_args,
......,
callbacks=[NeetboxTrainerCallback()], # <-- Here
)

Full Example

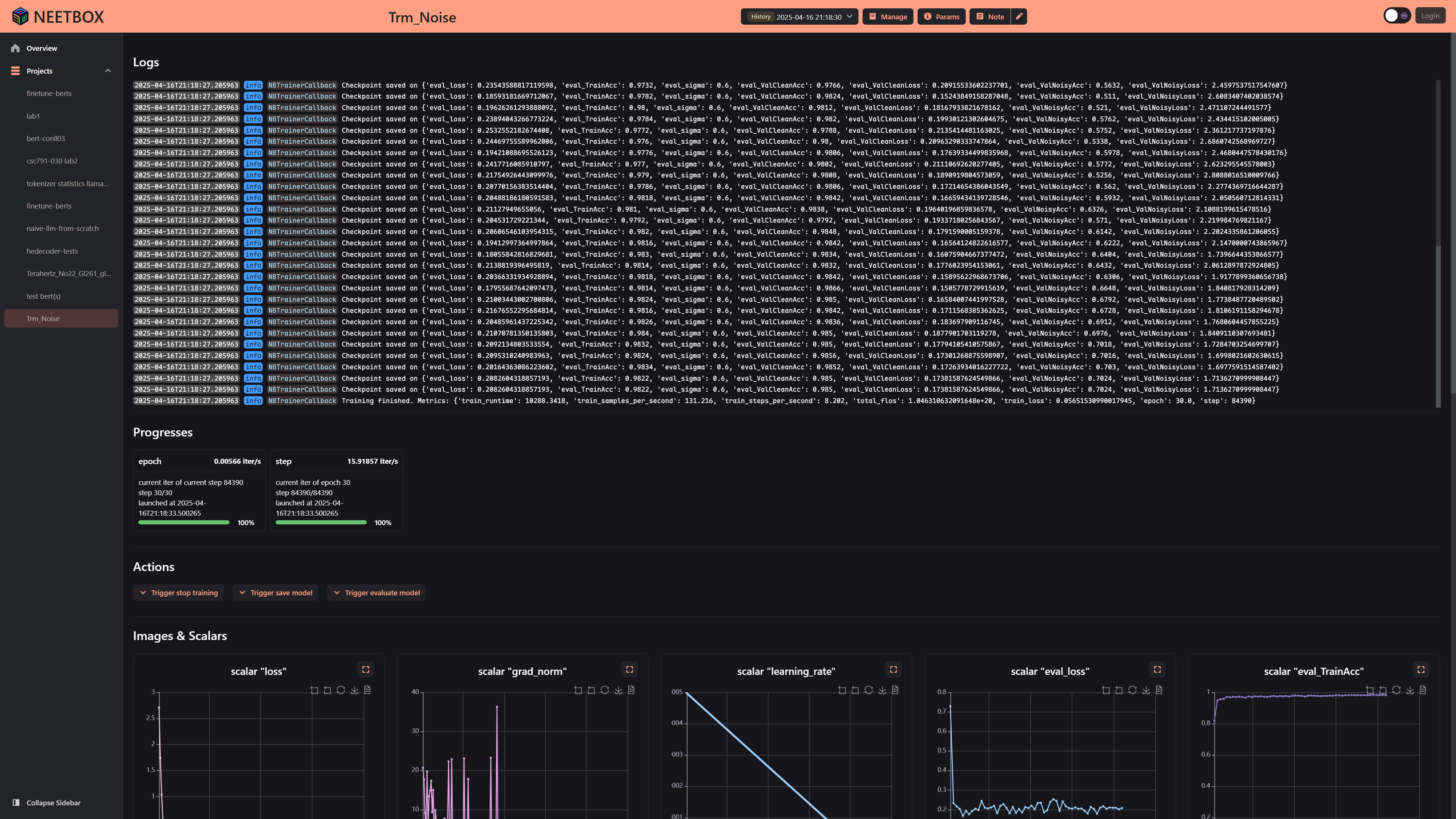
Code above will finetune BERT on conll03, the dashboard looks like:

image-20231220185559248

image-20231220185559247

import torch
from datasets import load_dataset
from transformers import (
AutoTokenizer,
BertForTokenClassification,
Trainer,
TrainingArguments,
DataCollatorForTokenClassification,
)
import evaluate
from neetbox import logger
from neetbox.extension.transformers.callback import NeetboxTrainerCallback

# Load the dataset
dataset = load_dataset("conll2003")
# Load the tokenizer and model
tokenizer = AutoTokenizer.from_pretrained(
"dbmdz/bert-large-cased-finetuned-conll03-english"
)
model = BertForTokenClassification.from_pretrained(
"dbmdz/bert-large-cased-finetuned-conll03-english"
)

logger.info(f"Model loaded: {model}")


# ================ Finetune ================

# Define label mapping
label_list = dataset["train"].features["ner_tags"].feature.names
num_labels = len(label_list)


# Preprocess function
def preprocess_function(examples):
tokenized_inputs = tokenizer(
examples["tokens"],
is_split_into_words=True,
padding="max_length",
truncation=True,
)
labels = []
for i, label in enumerate(examples["ner_tags"]):
word_ids = tokenized_inputs.word_ids(batch_index=i)
label_ids = []
previous_word_id = None
for word_id in word_ids:
if word_id is None:
label_ids.append(-100) # Ignored during training
elif word_id != previous_word_id:
label_ids.append(label[word_id])
else:
label_ids.append(-100)
previous_word_id = word_id
labels.append(label_ids)
tokenized_inputs["labels"] = labels
return tokenized_inputs


# Apply preprocessing
tokenized_datasets = dataset.map(preprocess_function, batched=True)

# Remove unnecessary columns and set format
tokenized_datasets = tokenized_datasets.remove_columns(
["tokens", "pos_tags", "chunk_tags"]
)
tokenized_datasets.set_format("torch")

# Data collator for token classification
data_collator = DataCollatorForTokenClassification(tokenizer)

# Metric function using `evaluate`
seqeval = evaluate.load("seqeval")


def compute_metrics(pred):
predictions, labels = pred
predictions = torch.argmax(torch.tensor(predictions), dim=2)

# Remove ignored index (-100) and convert to labels
true_predictions = [
[label_list[p] for (p, l) in zip(prediction, label) if l != -100]
for prediction, label in zip(predictions, labels)
]
true_labels = [
[label_list[l] for (p, l) in zip(prediction, label) if l != -100]
for prediction, label in zip(predictions, labels)
]

results = seqeval.compute(
predictions=true_predictions, references=true_labels
)

return {
"precision": results["overall_precision"],
"recall": results["overall_recall"],
"f1": results["overall_f1"],
"accuracy": results["overall_accuracy"],
}


# Training arguments
training_args = TrainingArguments(
output_dir="./results",
eval_strategy="steps", # Evaluate at regular steps
eval_steps=100, # Perform evaluation every 100 steps
save_strategy="steps", # Save the model at the end of each epoch
learning_rate=1e-5,
per_device_train_batch_size=16,
per_device_eval_batch_size=16,
num_train_epochs=400,
weight_decay=0.01,
logging_dir="./logs",
logging_strategy="steps",
logging_steps=10,
save_total_limit=5,
load_best_model_at_end=True,
metric_for_best_model="f1",
greater_is_better=True,
report_to="none",
)



# Trainer
trainer = Trainer(
model=model,
args=training_args,
train_dataset=tokenized_datasets["train"],
eval_dataset=tokenized_datasets["validation"],
tokenizer=tokenizer,
data_collator=data_collator,
compute_metrics=compute_metrics,
callbacks=[NeetboxTrainerCallback()],
)

# Fine-tune the model
trainer.train(resume_from_checkpoint=True)

# Evaluate the model
results = trainer.evaluate()
print(results)

# Save the fine-tuned model
trainer.save_model("./fine_tuned_ner_model-replaced-var-layernorm")